項目背景:磷化廢水直接排放到水體中造成水質的富營養化,水中的藻類大量滋生從而引發水質發臭的現象。最為重要的事件是2007年間,江蘇太湖區域的藍藻事件,造成周邊城市自來水停水的事件。生活用水和飲用水嚴重短缺,嚴重影響居民的生活。此事件引發大眾對磷化廢水的關注,國家國家也自2008年06月01日起施行《中華人民共和國水污染防治法》對污水排放進行明確規定。蘇州新區某日資企業,因工廠經營需要,需添加磷化生產線。安峰公司最終獲得客戶認可并負責從工藝設計到安裝實施該項目。
一、說明:
1.1磷化廢水原水質參考
| 序號 | 項目 | 單位 | 水質 |
| 1 | PH | 6.57 | |
| 2 | COD | mg/L | 10 |
| 3 | 電導率 | us/cm | 1058 |
| 4 | TP | mg/L | 0.1~0.2 |
1.2國家最新水污染物排放標準:
| 序號 | 項目 | 舊標準 | 新標準 |
| 1 | COD(mg/L) | 500 | 300 |
| 2 | 氨氮(mg/L) | 35 | 0(30) |
| 3 | 總磷(mg/L) | 8 | 0(1) |
因工藝產生的廢水中含有磷元素,雖然含量很低,環保局要求做到“零排放”。
零排放:就其內容而言,一方面是要控制生產過程中不得已產生的廢棄物排放,將其減少到零;另一方面是將不得已排放的廢棄物充分利用,最終消滅不可再生資源和能源的存在。從20世紀70年代工業部門就開始摸索“零排放”,那時主要指沒有廢水從工廠排出,所有廢水經過二級或三級污水處理,除了回用就只剩下轉化為固體的廢渣。零排放技術是綜合應用膜分離,蒸發結晶和/或干燥等物理、化學、生化過程,將廢水當中的固體雜質濃縮至很高濃度,大部分水已返回循環回用,剩下少量伴隨固體廢料的水,選擇以下任何一種深度處理。
a.蒸發/結晶
b.蒸發/干燥
c.太陽蒸發池自然蒸發
d.用于生產副產品,進入固體產品
e.噴入焚燒爐作為垃圾處理
f.被固體廢料(例如飛灰)吸收,作為固體廢料處
根據目前的原水水質,同時為了降低環境成本,也為了節約水資源,考慮到占地、廢水回用等因素。安峰公司做了大量的試驗,在和業主的多次溝通后決定采用膜處理濃縮+蒸發干燥處理作為本次除磷的主要工藝。
二、工藝方案:
工藝設計思路:
廢水“零排放”使用蒸發干燥設備,考慮降低設備投資和運行費用,前端增加預處理膜系統,濃縮液進入蒸發干燥設備,減少處理水量。
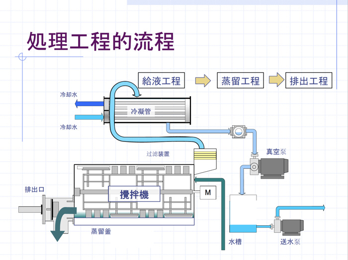
2.1含磷廢水處理流程圖:

2.2工藝說明:
處理裝置可分為以下四個單元:
預處理單元(膜處理濃縮),除磷處理單元(蒸發干燥設備),各處理單元相互結合,從而保證設備穩定運行,處理水達標回用。
a、預處理單元:原水經由膜處理單元,清水回用至生產,濃睡進入蒸發干燥單元,處理效率約60%。
b、除磷處理單元:預處理單元的濃睡進入蒸發干燥設備,達到零排放,回用的目的。
c、濃縮液最終委外處理
2.3設備配置
a、供水系統(原水儲槽、輸送泵等)
進入膜系統的原水要具有穩定的流量和壓力,其目的是防止進水波動對系統運行產生影響,保證系統的出水量穩定均衡。
b、預處理系統(RO系統、PLC等)
c、蒸發設備(下圖)



設備介紹:
磷化廢水零排放案例對進行磷化廢水處理的企業非常的重要。安峰環保對于磷化廢水的處理獲得多項技術專利,在磷化廢水處理上已經完全達到零排放的目的。此項目案例是磷化廢水處理的經典案例。如果你有磷化廢水處理的相關問題,可以咨詢安峰環保的服務熱線。太湖流域由于水體富營養化特別嚴重,所以環保要求該區域工業排水對于可能產生營養源的廢水排放更為嚴格。
目前該區域現代機械加工工業的磷化處理是廣泛采用的一種表面處理技術。通過磷化工藝形成的磷化膜底層,提高漆膜與基體金屬的附著力,提高整個涂層系統的耐腐蝕能力及抗沖擊性能。但是磷酸鹽的排放量較大,若不妥善處理,會對環境產生嚴重污染。安峰公司根據業主的水質實際情況,有針對性的采用新型的離子交換工藝,使其達到液體類指標滿足“0”排放標準,從而減少企業排污量,達到經濟效益與環境效益的雙贏。
